企业能源管控平台
系统简介:
功能:
安科瑞企业能源管控平台采用自动化、信息化技术和集中管理模式,对企业的生产、输配和消耗环节实行集中扁平化的动态监控和数据化管理,监测企业电、水、燃气、蒸汽及压缩空气等各类能源的消耗情况,通过数据分析、挖掘和趋势分析,帮助企业针对各种能源需求及用能情况、能源质量、产品能源单耗、各工序能耗、重大能耗设备的能源利用情况等进行能耗统计、同环比分析、能源成本分析、用能预测、碳排分析,为企业加强能源管理,提高能源利用效率、挖掘节能潜力、节能评估提供基础数据和支持。
应用场所:
钢铁、石化、冶金、有色金属、采矿、医药、水泥、煤炭、物流、铁路、航空工业、木材、化学原料以及机电设备、电器产品、工器具制造等。
系统结构:
系统功能:
可视化展示
展示企业各类能耗总量、折标值、能源成本、能源消耗趋势、分项能耗占比、区域能源消耗对比,以及当前天气情况、污染情况,并三维展示企业重要工艺或工段的能源消耗动态。
实时监控
对企业各点位的能源使用、报警等情况进行实时的监控。以便企业用户能够实时的监测各个点位的运作情况,同时能更快速的掌握点位的报警。
变压器监控
展示各电压器的负载情况,从而可以为变压器配备情况进行科学合理的规划。通过各种运行参数状态下用电效能的对比分析,找出较佳运行模式。根据较佳运行模式调整负载,从而降低用电单耗,使电能损失降低。
用能统计
从能源使用种类、监测区域、生产工艺/工段时间、分项等维度,采用曲线、饼图、直方图、累积图、数字表等方式对企业用能统计、同比、环比分析、实绩分析,折标对比、单位产品能耗、单位产值能耗统计,找出能源使用过程中的漏洞和不合理地方,从而调整能源分配策略,减少能源使用过程中的浪费。
产品/产值单耗
与企业MES系统对接,通过产品产量以及系统采集的能耗数据,在产品单耗中生成产品单耗趋势图,并进行同比和环比分析。以便企业能够根据产品单耗情况来调整生产工艺,从而降低能耗。
绩效分析
对各类能源使用、消耗、转换,按班组、区域、产线、工段等进行日、周、月、年、指定时段绩效统计按照能源计划或定额制定的绩效指标进行KPI比较考核,帮助企业了解内部能效水平和节能潜力。
能耗预测
过对企业生产工艺、生产设备等的能耗使用情况进行分析,建立能耗计算模型,根据人工智能算法对数据和模型进行修正,对未来企业能耗趋势进行预测分析,为节能提供有效的决策依据。
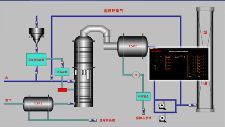
运行监测
系统对区域、工段、设备能源消耗进行数据采集,监测重点设备及工艺运行状态,如温度、湿度、流量、压力、速度等,并支持变配电系统一次运行监视。可直接从动态监测平面图快速浏览到所管理的能耗数据,支持按能源种类、车间、工段、时间等维度查询相关能源用量。
分析报告
以年、月、日对企业的能源利用情况、线路损耗情况、设备运行情况、运维情况等进行全面的统计分析,让用户全面了解系统的运行情况,并为用户提供数据基础,方便用户发现设备异常,从而找出改善点,以及针对用能情况挖掘节能潜力。
移动端支持
APP支持Android、iOS操作系统,方便用户按能源分类、区域、车间、工序、班组、设备等不同维度掌握企业能源消耗、效率分析、同环比分析、能耗折标、用能预测、运行监视、异常报警等。




扫一扫添加微信